Мониторинг финансового потока

Держите руку на пульсе своих финансов, вне зависимости от вашего местонахождения и масштабов бизнеса.

Преимущства использования Monetary

Мониторинг Финансового Оборота

Отслеживайте оборот средств на ваших счетах, в режиме реального времени. Это позволит максимально эффективно использовать все доступные средства.

Оптимизация Работы Сотрудников

Monetary избавит сотрудников вашей бухгалтерии от лишних задач, а вы сможете контролировать их работу и получать актуальную информацию в любой точке мира.

Оперативное Принятие Решений

Информация о любой операции с вашими счетами будет в течение 2-х секунд отображаться в вашем личном кабинете. Оперативность работы повысится, благодаря использованию актуальной информации.

Функционал Программы Monetary

Импорт данных из серверов банков на прямую

Свод данных по расчетным-счётам в неограниченном количестве

Текущее сальдо в реальном режиме по всем счетам

Иерархия доступа к информации

Рабочая зона программы Monetary

Маркетинг

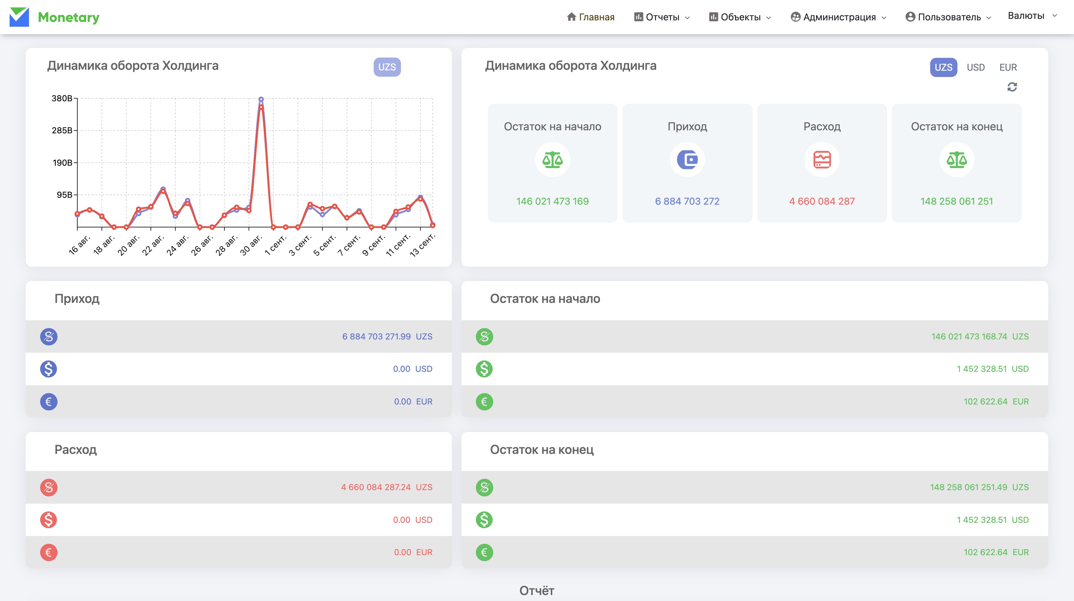
Остаток денежных средств онлайн

Табло где отображается сумма остатоков денежных средств по всем расчетным счетам в реальном режиме (актуальность 2 мин), разделяя их по видам валюты. Каждому пользователю отображается в рамках его доступа к счетам подразделени

Технологии

Оборот денежных средств за период

Табло где отображается сумма оборотов денежных средств по всем расчетным счетам в реальном режиме (актуальность 2 мин), разделяя их по видам валюты. Каждому пользователю отображается в рамках его доступа к счетам подразделения

Расти

Табло где отображаются сумма оплаченных средств на

• Налоги (по видам каждого налога) • Таможенные платежи • Заработную плату • Кредит и его проценты • Расходы по конвертации валюты • Расходы по обслуживание расчетного счета

Начнем развивать ваш бизнес

Держите руку на пульсе своих финансов, вне зависимости от вашего местонахождения и масштабов бизнеса.